Back to Portfolio
Vulnerability Prioritization Scorer
Data-driven CVE risk scoring tool
PythonStreamlitPandasNVD API

Dashboard — configurable scoring weights and CVE upload interface

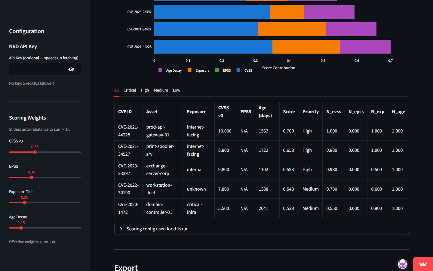
Results — prioritized CVE list with composite scores, severity, EPSS, and CVSS columns
The Problem
Security teams face thousands of CVEs and need to decide which vulnerabilities to patch first. Raw CVSS scores alone don't account for real-world exploitability, threat actor activity, or the specific asset context of an organization.
The Solution
- Built a scoring engine that combines multiple data sources
- Integrates CVSS base scores with EPSS exploit prediction data
- Factors in CISA KEV (Known Exploited Vulnerabilities) catalog
- Allows custom asset criticality weighting
- Produces a prioritized, actionable list of vulnerabilities to remediate
Results
Reduces noise from thousands of CVEs to a focused remediation list
Combines multiple threat intelligence sources into a single score
Open-source tool available on GitHub